OpenWRT Metrics & Automations with Home Assistant
January 1, 2024
70 views
Out of the box OpenWRT does not have much to offer for monitoring. You’re left in the blind on CPU and memory usage. As well as, network statistics. We can remediate that by installing a few packages, but the interface isn’t very pretty.
Home Assistant offers a great way to display these metrics and as an additional benefit we can run automation based on whether or not individual devices are connected to the router. For example, when my phone connects to the WiFi, turn on the lights in the house. This article is adapted, modernized and simplified from libe.net. It also assumes you know how to work a terminal, vi(m), and use SSH. There’s some improvements based on my own experience of setting this up for my home.

What we’ll do
-
Install OpenWRT Packages: First, we need to install some packages to have OpenWRT start recording and sending metrics to MQTT.
-
Install MQTT Broker: Next, we’ll set up a message broker, because we need somewhere for these messages to go and act as a dispatcher for anyone else that may want them.
-
Make a dashboard: Use the newly created entities in Home Assistant to create some useful dashboards.
OpenWRT
First things first. We need to install the packages that allow us to collect the metrics we’re looking for. We’ll be installing the following packages: luci-app-statistics, collectd-mod-mqtt, collectd-mod-rrdtool, collectd-mod-uptime, collectd-mod-conntrack, and collectd-mod-thermal.
Let’s SSH into the router.
ssh root@openwrt.lan
Once logged in, lets update our packages and install everything we need.
opkg update
opkg install luci-app-statistics collectd-mod-mqtt collectd-mod-rrdtool collectd-mod-uptime collectd-mod-conntrack collectd-mod-thermal
After installing head on back over to the LuCI and update our paths to the correct location for collectd. Your configuration should look like the below. When it does, save and apply.

Click on the other tabs and make sure the things you want to report on are enabled. I have the following enabled for their respective sections:
| General Plugins | Network Plugins | Output Plugins |
|---|---|---|
| Processor | Conntrack | RRDTool |
| System Load | Interfaces | Network |
| Memory | Wireless | |
| Thermal | ||
| Uptime |
Once that’s done head back to your terminal and create our mqtt configuration at, /etc/collectd/conf.d/mqtt.conf:
cd /etc/collectd
mkdir conf.d
cd conf.d
vi mqtt.conf
Your mqtt.conf should look like the following:
LoadPlugin mqtt
<Plugin "mqtt">
<Publish "OpenWRT">
Host "192.168.1.xxx" # Your MQTT broker IP address
Port 1883
User "openwrt"
Password "YourSuperSecretPassword"
ClientId "OpenWRT"
Prefix "collectd"
Retain true
</Publish>
</Plugin>
Reboot your router, and let’s get started setting up the MQTT broker.
Setup an MQTT Broker
The easiest way to set up an MQTT broker is using the official image that Eclipse Foundation provides on Docker hub.
First, we must supply the container a local configuration file without it the container will simply exit. So, somewhere on your container host’s file system, lets create a mosquitto.conf. It should look like the below.
allow_anonymous false
listener 1883
listener 9001
protocol websockets
persistence true
password_file /mosquitto/config/pwfile
persistence_file mosquitto.db
persistence_location /mosquitto/data/
Now, we can start our container.
docker run -p 1883:1883 -p 9001:9001 -v mosquitto.conf:/mosquitto/config/mosquitto.conf eclipse-mosquitto
Note: if the mosquitto configuration (mosquitto.conf) was modified to use non-default ports, the docker run command will need to be updated to expose the ports that have been configured.
Validate that you have a running container, and now let’s get a terminal into it.
docker exec -it eclipse-mosquitto
and run the following commands to set up the username and password for the broker.
mosquitto_passwd -c /mosquitto/config/pwfile openwrt # or whatever username you chose earlier
chmod 0700 /mosquitto/config/pwfile
chown root /mosquitto/config/pwfile
Once and the correct permissions have been set on pwfile, head on over to Home Assistant to validate that we’re receiving messages from the router and that the broker is passing them to Home Assistant.
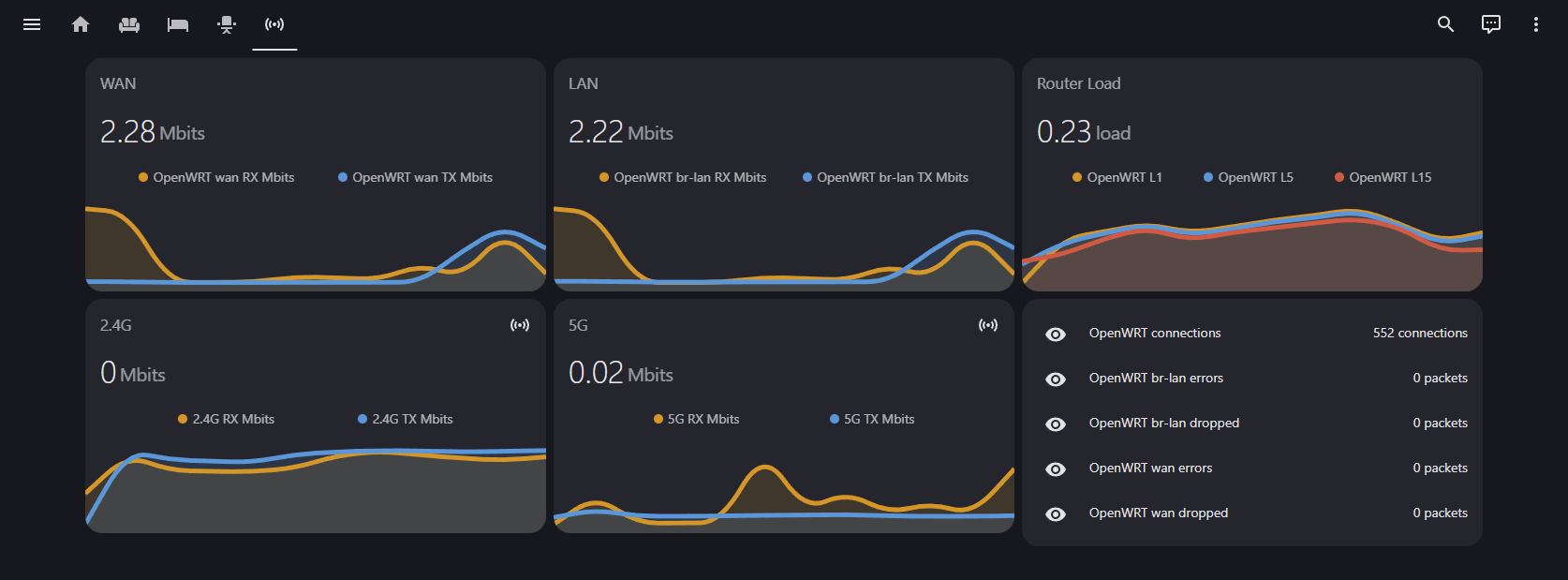
Sweet Dashboards for Router Bandwidth and Performance Data
Once back in Home Assistant head on over to Settings > Devices & services. Then add the MQTT integration. Next, click on the MQTT card, and click “Configure”.
On the next screen lets validate that we’re receiving messages by pressing “Listen to” and setting the topic to collectd/OpenWrt/#:

Now that we’ve validated that we’re receiving messages, the next step is to create our entities in Home Assistant. To do so open up your HomeAssistant configuration.yaml. Below is my configuration that you can use as a sample, please note you will need to modify this for your specific router. Different models will output different metrics, have different interface names, etc.
# OpenWRT collectd
mqtt:
sensor:
- name: OpenWRT RAM buffered
state_topic: collectd/OpenWrt/memory/memory-buffered
unit_of_measurement: MB
value_template: "{{ value.split(':')[1].split('\x00')[0] | float / 1000000 }}"
unique_id: ram_buffered
- name: OpenWRT RAM free
state_topic: collectd/OpenWrt/memory/memory-free
unit_of_measurement: MB
value_template: "{{ value.split(':')[1].split('\x00')[0] | float / 1000000 }}"
unique_id: ram_free
- name: OpenWRT RAM cached
state_topic: collectd/OpenWrt/memory/memory-cached
unit_of_measurement: MB
value_template: "{{ value.split(':')[1].split('\x00')[0] | float / 1000000 }}"
unique_id: ram_cached
- name: OpenWRT RAM used
state_topic: collectd/OpenWrt/memory/memory-used
unit_of_measurement: MB
value_template: "{{ value.split(':')[1].split('\x00')[0] | float / 1000000 }}"
unique_id: ram_used
# load
- name: OpenWRT L1
unit_of_measurement: load
state_topic: collectd/OpenWrt/load/load
value_template: "{{ value.split(':')[1] | float }}"
unique_id: L1
- name: OpenWRT L5
unit_of_measurement: load
state_topic: collectd/OpenWrt/load/load
value_template: "{{ value.split(':')[2] | float }}"
unique_id: L5
- name: OpenWRT L15
unit_of_measurement: load
state_topic: collectd/OpenWrt/load/load
value_template: "{{ value.split(':')[3].split('\x00')[0] | float }}"
unique_id: L15
# wan interface
- name: OpenWRT wan errors
state_topic: collectd/OpenWrt/interface-eth1/if_errors
unit_of_measurement: packets
value_template: "{{ value.split(':')[1] | int + value.split(':')[2].split('\x00')[0] | int }}"
unique_id: br-wan-errors
- name: OpenWRT wan dropped
state_topic: collectd/OpenWrt/interface-eth1/if_dropped
unit_of_measurement: packets
value_template: "{{ value.split(':')[1] | int + value.split(':')[2].split('\x00')[0] | int }}"
unique_id: br-wan-dropped
- name: OpenWRT wan TX Mbits
state_topic: collectd/OpenWrt/interface-eth1/if_octets
unit_of_measurement: Mbits
value_template: "{{ value.split(':')[2].split('\x00')[0] | float * 8 / 1048576 }}"
unique_id: br-wan-tx-transfer
- name: OpenWRT wan RX Mbits
state_topic: collectd/OpenWrt/interface-eth1/if_octets
unit_of_measurement: Mbits
value_template: "{{ value.split(':')[1] | float * 8 / 1048576 }}"
unique_id: br-wan-rx-transfer
- name: OpenWRT wan packets
state_topic: collectd/OpenWrt/interface-eth1/if_packets
unit_of_measurement: packets/s
value_template: "{{ value.split(':')[1] | int + value.split(':')[2].split('\x00')[0] | int }}"
unique_id: br-wan-packets
# br-lan interface
- name: OpenWRT br-lan errors
state_topic: collectd/OpenWrt/interface-br-lan/if_errors
unit_of_measurement: packets
value_template: "{{ value.split(':')[1] | int + value.split(':')[2].split('\x00')[0] | int }}"
unique_id: br-lan-errors
- name: OpenWRT br-lan dropped
state_topic: collectd/OpenWrt/interface-br-lan/if_dropped
unit_of_measurement: packets
value_template: "{{ value.split(':')[1] | int + value.split(':')[2].split('\x00')[0] | int }}"
unique_id: br-lan-dropped
- name: OpenWRT br-lan TX Mbits
state_topic: collectd/OpenWrt/interface-br-lan/if_octets
unit_of_measurement: Mbits
value_template: "{{ value.split(':')[1] | float * 8 / 1048576 }}"
unique_id: br-lan-tx-transfer
- name: OpenWRT br-lan RX Mbits
state_topic: collectd/OpenWrt/interface-br-lan/if_octets
unit_of_measurement: Mbits
value_template: "{{ value.split(':')[2].split('\x00')[0] | float * 8 / 1048576 }}"
unique_id: br-lan-rx-transfer
- name: OpenWRT br-lan packets
state_topic: collectd/OpenWrt/interface-br-lan/if_packets
unit_of_measurement: packets/s
value_template: "{{ value.split(':')[1] | int + value.split(':')[2].split('\x00')[0] | int }}"
# connections
- name: OpenWRT connections
state_topic: collectd/OpenWrt/conntrack/conntrack
unit_of_measurement: connections
value_template: "{{ value.split(':')[1].split('\x00')[0] | int }}"
unique_id: connections
# wifi main
- name: OpenWRT 5G clients
state_topic: collectd/OpenWrt/iwinfo-wlan0/stations
unit_of_measurement: clients
value_template: "{{ value.split(':')[1].split('\x00')[0] | int }}"
unique_id: ap_clients
- name: OpenWRT 5G TX Mbits
state_topic: collectd/OpenWrt/interface-wlan0/if_octets
unit_of_measurement: Mbits
value_template: "{{ value.split(':')[1] | float * 8 / 1048576 }}"
unique_id: iwinfo-wlan0-tx-transfer_1
- name: OpenWRT 5G RX Mbits
state_topic: collectd/OpenWrt/interface-wlan0/if_octets
unit_of_measurement: Mbits
value_template: "{{ value.split(':')[2].split('\x00')[0] | float * 8 / 1048576 }}"
unique_id: iwinfo-wlan0-rx-transfer_1
- name: OpenWRT 2.4G clients
state_topic: collectd/OpenWrt/iwinfo-wlan1/stations
unit_of_measurement: clients
value_template: "{{ value.split(':')[1].split('\x00')[0] | int }}"
unique_id: ap_clients_2
- name: OpenWRT 2.4G TX Mbits
state_topic: collectd/OpenWrt/interface-wlan1/if_octets
unit_of_measurement: Mbits
value_template: "{{ value.split(':')[1] | float * 8 / 1048576 }}"
unique_id: iwinfo-wlan1-tx-transfer_2
- name: OpenWRT 2.4G RX Mbits
state_topic: collectd/OpenWrt/interface-wlan1/if_octets
unit_of_measurement: Mbits
value_template: "{{ value.split(':')[2].split('\x00')[0] | float * 8 / 1048576 }}"
unique_id: iwinfo-wlan1-rx-transfer_2
# temperature
- name: OpenWRT temp
state_topic: collectd/OpenWrt/thermal-thermal_zone0/temperature
unit_of_measurement: °C
value_template: "{{ value.split(':')[1].split('\x00')[0] | int }}"
unique_id: temp
Now you should have entities that you can use to create widgets with. I ended up using mini-graph-card to build out the widgets for my network dashboard.
Here’s an example of a card using mini-graph-card:
type: custom:mini-graph-card
name: Router Load
entities:
- sensor.openwrt_l1
- sensor.openwrt_l5
- sensor.openwrt_l15
show:
icon: false